Cómo instalar la herramienta de monitorización Netdata en Ubuntu
Netdata es una herramienta de monitorización del rendimiento y la salud gratuita, de código abierto, sencilla y en tiempo real, con un bonito front-end web. Con Netdata puedes controlar la CPU, el uso de RAM, la E/S de disco, el tráfico de red, Postfix y mucho más. Netdata recopila datos de rendimiento en tiempo real de Linux, FreeBSD, MacOS y dispositivos SNMP de forma rápida y eficaz.
En este tutorial, vamos a ver cómo instalar la herramienta de supervisión del rendimiento Netdata en un servidor Ubuntu 18.04 LTS (Bionic Beaver).
Requisitos
- Un servidor con Ubuntu 18.04 LTS.
- Un usuario no root con privilegios sudo.
Instalar Netdata
Por defecto, Netdata está disponible en el repositorio por defecto de Ubuntu 18.04. Puedes instalarlo fácilmente con el siguiente comando:
sudo apt-get install netdata -y
Una vez instalado Netdata, puedes pasar al siguiente paso.
Configurar Netdata
Por defecto, el archivo de configuración de Netdata se encuentra en /etc/netdata/netdata.conf. Ahora, abre el archivo y cambia la dirección loopback del servidor por la dirección IP de tu servidor.
sudo nano /etc/netdata/netdata.conf
Realiza los siguientes cambios:
[global]
run as user = netdata
web files owner = root
web files group = root
# Netdata is not designed to be exposed to potentially hostile
# networks.See https://github.com/firehol/netdata/issues/164
bind socket to IP = 192.168.0.234
Guarda y cierra el archivo, luego reinicia el servicio Netdata para aplicar los cambios:
sudo systemctl restart netdata
Puedes comprobar el estado de Netdata con el siguiente comando:
sudo systemctl status netdata
Salida:
? netdata.service - netdata - Real-time performance monitoring
Loaded: loaded (/lib/systemd/system/netdata.service; enabled; vendor preset: enabled)
Active: active (running) since Thu 2018-08-16 06:03:01 UTC; 3min 29s ago
Docs: man:netdata
file:///usr/share/doc/netdata/html/index.html
https://github.com/firehol/netdata
Main PID: 3317 (netdata)
Tasks: 14 (limit: 2855)
CGroup: /system.slice/netdata.service
??3317 /usr/sbin/netdata -D
??3350 bash /usr/lib/x86_64-linux-gnu/netdata/plugins.d/tc-qos-helper.sh 1
??3353 /usr/lib/x86_64-linux-gnu/netdata/plugins.d/apps.plugin 1
Aug 16 06:03:01 ubuntu1804 systemd[1]: Stopped netdata - Real-time performance monitoring.
Aug 16 06:03:01 ubuntu1804 systemd[1]: Started netdata - Real-time performance monitoring.
Acceder a la Interfaz Web de Netdata
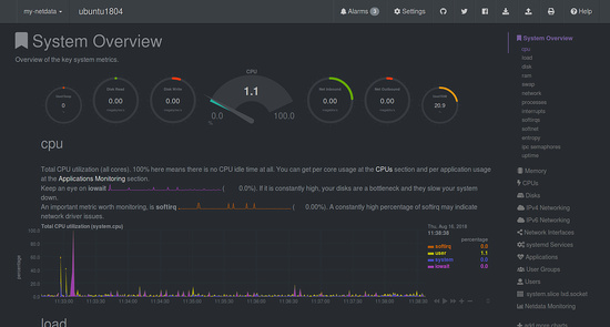
Netdata está ahora instalado y a la escucha en el puerto 19999. Abre tu navegador web y escribe la URL http://192.168.0.234:19999. Se te redirigirá al panel de control predeterminado de Netdata:

Carga y Uso de Disco

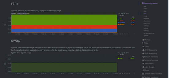
RAM y Swap

Información de Red

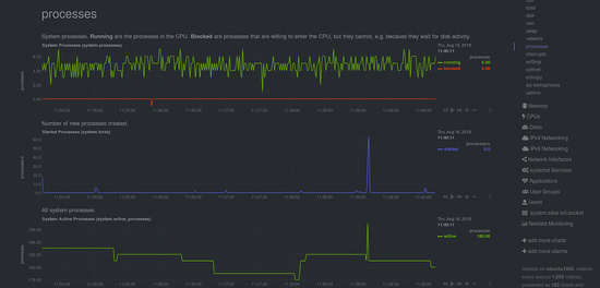
Proceso

Enlaces